
China’s blockchain security service provider OKLink has recently launched Chaintelligence 2.0, the upgraded version of its main service product, and is alleged to provide blockchain security services to a broader client group.
As introduced by the OKLink team, the major change of this upgrade is that anyone can now access the basic functions of the product directly from OKLink’s website, which also provides a chance for potential clients to actually see the product in action.
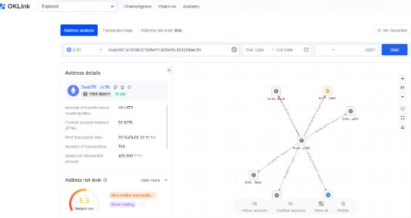
Other features that are worth noting are real-time transaction monitoring and visualization of address/transaction analysis results. These features are crucial especially when certain addresses are related to criminal incidents such as hacking or money laundering.

The product page on OKLink’s website shows that by submitting a specific blockchain address, users can visually see all related transactions (inflow or outflow) within one map and, if an address was judged by the system as belonging to certain exchanges or hacker team, it will be tagged and shown on the map with an icon. Besides, the system would also tell users the risk level of an address, this feature is based on the analysis of transaction behaviors of the submitted address.
By upgrading its Chaintelligence product to a new phase, OKLink re-emphasized its goal of becoming a leading blockchain security service provider in the market. “We will further optimize our products to meet our user’s needs for a more secure on-chain space, the next upgrade may be just around the corner”, says the OKLink team.
About OKLink
As one of the earliest founded blockchain companies in China, OKLink has committed to R&D and commercial application of blockchain technology since its establishment in 2013.
OKLink now holds industry-leading visual blockchain data processing and analysis tools, integrating big data, AI, and other advanced technologies to analyze and process complex and diverse blockchain data, the company has already developed into a world-renowned blockchain technology and data service provider.
For more information, please visit www.oklink.com.
Source: TG Daily – OKLink Launched Chaintelligence 2.0 To Upgrade Blockchain Security Services